Loading...

USSI VPN

USSI VPN

USSI VPN adalahjaringan privateyang dibangun dengan memanfaatkanjaringan publik/internet.OpenVPNadalah VPN yang saat ini digunakan oleh PT.USSI untuk menghubungkan antar kantor.

Dukungan Perangkat dan Sistem Operasi

Perangkat Server & Komputer Pribadi
Verified Badge Icon
Perangkat Router
Verified Badge Icon
Seluler

Struktur Layanan

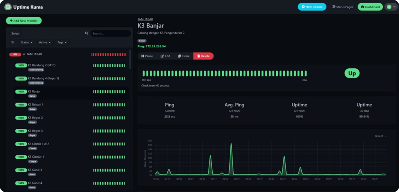
Monitoring dan Notifikasi

Contoh Dashboard Monitoring

Contoh Notifikasi Jaringan